We independently review every app we recommend in our best apps lists. When you click some of the links on this page, we may earn a commission. Learn more.
Running IT without the right tools is like building a house with only a hammer. Sure, you'll produce…something. It'll wobble, leak, and haunt your dreams, but congrats—you "built" it.
Problem is there are roughly a bazillion IT management platforms, each swearing it'll transform your operations into a utopia of uptime and joy. Most deliver more sizzle than steak.
After hands-on testing with a small mountain of IT management software and chatting with IT teams who live in them daily, I've culled the herd to the seven that actually deliver. And wherever you land, remember: Zapier can stitch your existing stack together so alerts, tickets, assets, and approvals move without you babysitting them.
The best IT management tools
Atera for scaling a comprehensive, all-in-one solution
Freshservice for a user-friendly ITSM solution
Jira Service Management for DevOps teams
Datadog for comprehensive observability
N-sight RMM for small to midsize MSPs
NinjaOne for endpoint automation
ServiceNow for enterprise-scale operations
What makes the best IT management software?
How we evaluate and test apps
Our best apps roundups are written by humans who've spent much of their careers using, testing, and writing about software. Unless explicitly stated, we spend dozens of hours researching and testing apps, using each app as it's intended to be used and evaluating it against the criteria we set for the category. We're never paid for placement in our articles from any app or for links to any site—we value the trust readers put in us to offer authentic evaluations of the categories and apps we review. For more details on our process, read the full rundown of how we select apps to feature on the Zapier blog.
After spending three weeks researching IT management tools and talking to actual IT pros who use these apps daily, I've learned everything there is to know about endpoint control and sniffer packets (not made up).
The best IT management solutions generally excel in these key areas—and if you're already using a mix of apps, Zapier can connect them so they behave like one platform.
Remote monitoring and management (RMM): Manually checking every device is a one-way ticket to carpal tunnel and despair. RMM lets you keep an eye on endpoints in real time, automate tasks like patching and maintenance, and manage assets.
IT service management (ITSM): The best software for IT management includes features for handling tickets, incidents, and changes where your desperate pleas for help get organized, prioritized, and sometimes even solved. This often includes a service desk, a knowledge base, and a self-service portal for end-users.
Automation: This is the part where computers fix other computers, which is either the beginning of Skynet or a blessing for overworked IT folks, depending on who you ask. Automation lets IT departments set up systems to handle repetitive tasks without human intervention.
Compatibility and integration: Look for software that integrates nicely with your existing IT infrastructure, including hardware, operating systems, CRM, accounting tools, and probably your toaster if it runs Kubernetes. Integrating with Zapier is a big plus, since it adds 8,000+ integrations to the list.
The best IT management tools at a glance
| Best for | Standout feature | Pricing |
|---|---|---|---|
A comprehensive, all-in-one solution | Per-technician pricing (unlimited devices) | From $169/technician/month | |
A user-friendly ITSM solution | Strong orchestration automation | From $29/agent/month | |
DevOps teams | Deep Atlassian integration | Free plan available; paid plans from $19.04/agent/month | |
Comprehensive observability | Massive integration ecosystem on a unified observability platform | Free plan available; paid plans from $18/host/month | |
Small to midsize MSPs | All-in-one RMM with built-in ticketing, billing, and remote access | From $99/month for 100 devices | |
Endpoint automation | Streamlined unified endpoint management | By request | |
Enterprise-scale operations | Unmatched maturity and depth for managing complex ITIL processes | By request |
Best IT management software for a comprehensive, all-in-one solution
Atera (Web, Windows, macOS, Linux, iOS, Android)

Atera pros:
Predictable per-technician pricing with unlimited devices
AI-powered Copilot for faster issue resolution
User-friendly interface with quick deployment
Atera cons:
Basic PSA features compared to dedicated solutions
Some advanced security and patching features may require third‑party tools
Atera is an IT management software that promises "all-in-one" service. It combines all the core IT management functions—RMM, help desk, and professional services automation (PSA)—into one platform.
While similar tools charge per device (which can get expensive fast), Atera charges per technician. This means you can monitor an unlimited number of devices for a fixed monthly fee. As someone who approaches the Never-Ending Pasta Bowl® at Olive Garden with the determination of an Olympic athlete, this speaks to me on a spiritual level.
The AI Copilot feature caught my attention immediately. Rather than just another chatbot, it helps diagnose problems and suggests fixes based on similar tickets. The AI can write scripts, analyze logs, and even respond to simple tickets automatically.
Remote access worked flawlessly in my testing, which isn't something I can say about every RMM tool. You can jump into any machine without installing extra software or dealing with firewall rules. The connection stays stable even on slower internet connections. Screen recording comes standard, which helps with compliance and training.
Atera's automated patching covers both OS updates and third-party apps, with scheduling options flexible enough to accommodate maintenance windows for different client types. The system tests patches before deployment and rolls them back if something breaks. It's not the most comprehensive patching solution, but it should be enough for most managed service providers (MSPs)—the companies that handle IT for other businesses too small or too smart to deal with it themselves.
Where Atera shows its limitations is in the PSA functionality. The ticketing system works fine for basic support requests, but if you're used to advanced features like complex automation rules or detailed project tracking, you might find it restrictive. The device-to-contact mapping, in particular, can be frustrating when managing enterprise clients with shared workstations.
What really sold me on Atera was the transparency. Every feature I tested worked exactly as advertised, with no hidden limitations or surprise upgrade requirements. The interface is clean and logical, onboarding was quick, and I was monitoring devices within the same afternoon.
Atera also integrates with Zapier, so you can create new tickets from form submissions, sync client data with your CRM, or trigger automated workflows when specific alerts fire. Build fully automated AI-powered systems for your work, and get started with one of these pre-built workflows.
Send chat messages in Microsoft Teams for new tickets created in Atera
Send channel messages in Microsoft Teams for new tickets created in Atera
Send WhatsApp Notifications for new tickets created in Atera
Atera pricing: $169/technician/month for the Professional plan
Best IT management software for a user-friendly ITSM solution
Freshservice (Web, iOS, Android)

Freshservice pros:
Straightforward navigation and clean layout
Comprehensive asset and change management
Excellent self-service portal for end users
Freshservice cons:
Limited customization compared to enterprise platforms
Native monitoring capabilities are basic
Much like a dog that seemingly understands the nuances of pack hierarchy but still drinks from the toilet, Freshservice by Freshworks balances simplicity and depth. The interface is clean enough that new agents can start handling tickets on day one, but there's serious power under the hood once you're ready to implement more sophisticated IT processes.
Asset management comes built-in, though it's limited in lower tiers. The system discovers hardware and software across your network and tracks licenses, warranties, and relationships between assets. The configuration management database (CMDB) isn't as mature as ServiceNow's, but it's good enough for most mid-sized companies.
Freshservice's orchestration engine lets you create no-code workflows across connected apps. You can do things like deploy software, create accounts in a central directory, or provision cloud resources. The automation library includes templates for common scenarios, so you don't start from scratch.
The self-service portal deserves special mention, too. End users can effortlessly submit requests, track ticket status, and search the knowledge base without having to email or call the help desk. This is great for people who would rather gnaw off their own arm than talk to another human about their technical problems (I see you, and I am you).
I did run into some limitations that might frustrate larger organizations. The customization options, while adequate, don't match what you'd get from more enterprise-focused platforms. If your team has unique workflows or needs heavily customized forms and fields, you might find Freshservice a bit restrictive. Also, it's primarily an ITSM tool, so if you need heavy-duty remote monitoring and management, you'll need to integrate it with other tools.
Integration with other Freshworks products is seamless. If you use Freshdesk for customer support or Freshsales for CRM, data naturally flows between them. Freshservice also integrates with Zapier, so you can connect it to virtually any other business tool you're using. Create tickets from form submissions, sync asset data with your procurement system, or automatically update your project management tool when change requests are approved. Read about how to automate Freshservice or get started with one of these pre-made templates.
Create detailed Google Calendar events for new Freshservice tickets
Freshservice pricing: $29/agent/month for the Starter plan
Best IT management tool for DevOps teams
Jira Service Management (Web, macOS, Windows, Linux, iOS, Android)

Jira Service Management pros:
Powerful incident-to-code traceability
Highly customizable workflows and automation
Free plan available for up to three agents
Jira Service Management cons:
Steep learning curve for non-technical users
Performance can slow with large datasets
For Agile software development teams or orgs already living in the Atlassian universe, Jira Service Management will probably feel less like adopting a new tool and more like a missing puzzle piece clicking into place.
Unlike other ITSM tools that treat development and support as separate worlds, JSM lets you link service tickets directly to Jira Software issues. When a customer reports a bug, your support agent can escalate it to DevOps without losing context or having to re-explain the entire situation in another system.
Additionally, the platform doesn't treat change requests as isolated processes. JSM pulls in relevant information from your development pipeline. You can see the specific code commits, builds, and deployments tied to a request, making it much easier to assess risks or decide if you need to roll back a change.
Jira Software automations are super flexible. While they require some initial setup time, you can orchestrate complex workflows, such as automatically escalating incidents based on the development team's workload, routing requests to the right specialists based on code ownership, and even triggering automated deployments for approved changes.
Atlassian Intelligence adds some IT AI features that are more practical than flashy, which I appreciated. For example, it handles smart ticket routing, automated categorization, and a knowledge base search that understands your technical terminology and code structures with the unbothered competence of a librarian who has seen some things.
JSM has a learning curve that can feel overwhelming if you're not already familiar with Jira Software. You can modify almost everything—always a chilling sentence—yet flexibility begets complexity. The interface can become cluttered if you're not careful, and it takes discipline to keep things simple. The permission schemes, workflow configurations, and automation rules require careful planning and often multiple iterations to get right. But once you've invested that initial setup time, it's incredibly powerful.
Jira Service Management integrates with Zapier, so you can connect your entire tech stack and build AI workflows that run behind the scenes. For example, Zapier can automatically create incidents from monitoring alerts, sync customer data between your CRM and service desk, or post Slack messages for new change requests. Learn more about how to automate Jira Service Management, or get started with one of these pre-built workflows below.
Create Jira Service Management requests for new Jotform submissions
Create Jira Service Management requests from new Typeform entries
Create new Jira Service Management requests from new Zendesk tickets
Jira Service Management pricing: Free plan available; paid plans from $19.04/agent/month
Best IT management software for comprehensive observability
Datadog (Web, macOS, Windows, Linux, iOS, Android)

Datadog pros:
Unified observability across metrics, logs, traces, and security
Extensive integration ecosystem with 1,000+ platforms
Advanced AI-powered alerts and anomaly detection
Datadog cons:
Pricing can escalate quickly with data volume
Potential for alert fatigue if not properly configured
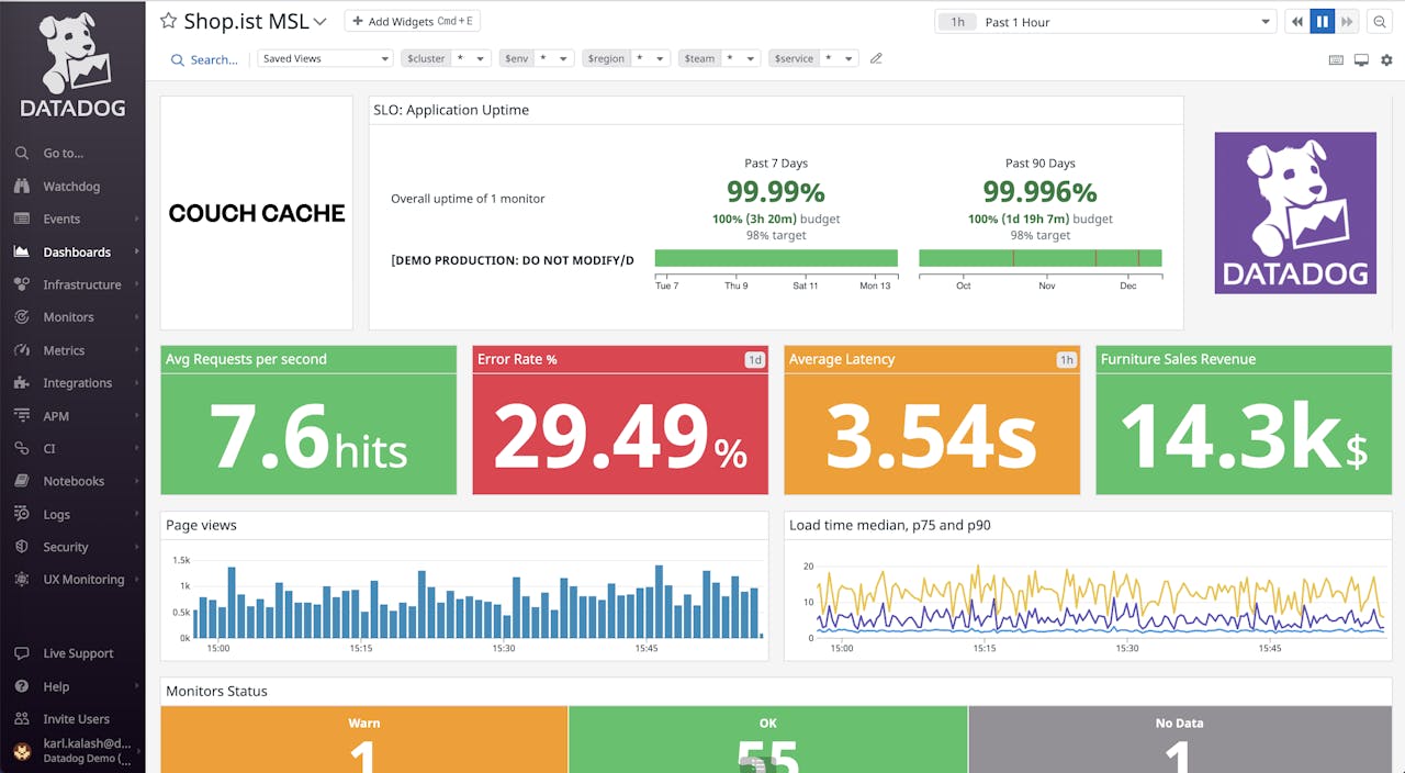
Datadog is to IT monitoring what my editor is to spotting a rogue curly quotation mark—obsessively thorough, equipped with specialized tools, and able to notice tiny details that would escape normal human perception. It's a monitoring and analytics platform that provides deep visibility into cloud environments, applications, and infrastructure.
The customizable dashboards are where Datadog really shines. I could create visualizations that combined infrastructure metrics with application traces and log data, pulling everything into one place. The drag-and-drop interface makes it surprisingly easy to build comprehensive monitoring views, even for someone with the design instincts of a potato.
Datadog's integration capabilities are genuinely impressive. It connects to over a thousand services out of the box. During testing, I had AWS, Docker, and several SaaS applications feeding data into Datadog within minutes. The agent installation was straightforward, and metrics started flowing into the pre-configured dashboard almost immediately.
The AI-powered anomaly detection goes beyond simple threshold alerts. It learns your system's normal behavior patterns and flags genuinely unusual activity. This can dramatically reduce alert noise while catching issues that static thresholds would miss entirely.
However, all this power comes at a cost—literally. Datadog's pricing model requires careful planning. Costs scale with data ingestion, host count, and feature usage, so it's easy for bills to balloon if you're not monitoring your monitoring spend.
The learning curve is also real. While basic monitoring is plug-and-play, getting the most out of Datadog's advanced features—custom metrics, complex alerting rules, synthetic monitoring—takes real time and expertise. You'll want someone on your team who's not a tech liability, or you'll end up with expensive dashboards showing basic server stats you could get elsewhere for a fraction of the cost.
Datadog integrates with Zapier, so you can trigger workflows based on alerts, sync incident data with your project management tools, or automatically update stakeholders when critical thresholds are breached. Learn more about how to automate Datadog workflows and connect your entire IT tech stack, or get started with one of these pre-built templates.
Get new Uptime.com check alerts as metrics in Datadog
Post metrics to Datadog for new xpertly tasks in Xpertly
Add metric posts in Datadog from new ServiceDesk Plus Cloud assets
Datadog pricing: Free plan available; paid plans from $18/host/month
Best IT management software for small to midsize MSPs
N-sight RMM (Web, macOS, Windows, Linux, iOS, Android)

N-sight RMM pros:
Pay-per-device pricing keeps costs predictable
Clean, intuitive dashboard with multi-tenant architecture
Quick deployment and robust remote access tools
N-sight RMM cons:
Patch management can be cumbersome and unreliable
Limited API and third-party integration options
When I first started testing N‑sight, I wasn't expecting to be impressed. The interface looked a bit dated, and I'd heard mixed things about N‑able's tools. But after time on the platform, I can see why so many MSPs swear by it.
What immediately won me over was how quickly I could get up and running. The agent deployment was straightforward, and within minutes, I had a full inventory of my test devices, all neatly arranged in a unified view.
Network monitoring goes beyond basic device discovery. Track bandwidth usage, monitor specific services, and map network topology. The NetPath feature shows the exact route packets take, helping diagnose connectivity issues. Custom SNMP monitoring watches any network device that supports it.
The Take Control remote access tool is truly impressive. It's snappy, stable, and lets you troubleshoot client issues without the usual "can you see my screen?" routine. It allows you to drag and drop files, run background scripts, and fix problems while users keep working. For small MSPs who live and die by remote support efficiency, this alone makes N‑sight worth considering.
The automation cookbook was another pleasant surprise. While advanced users might find the scripting library limited, it gave me plenty of pre-built maintenance routines that I could deploy without starting from scratch—f​​or MSPs without dedicated automation experts.
Patch management, while comprehensive, can be inflexible. Scheduling patches felt clunky, and some users report that patches can fail and require manual intervention more often than with competitors. The testing and approval process works, but lacks the sophistication of dedicated patch management tools. If patch management is make-or-break for your operation, you might want to look elsewhere.
Where N-sight shows its age is the user interface. It's functional but not modern. If you're coming from sleeker, modern tools, N‑sight can feel like stepping back in time. Advanced features are often buried in non-obvious menus, which means there's a real learning curve once you move beyond basic monitoring and remote access.
Despite these quirks, N‑sight delivers a comprehensive, affordable platform that bundles RMM, ticketing, and billing in a single, affordable package. The responsive support team and customer success managers help smooth out the rough edges.
N-sight RMM pricing: From $99/month for 100 devices
Best IT management tool for endpoint automation
NinjaOne (Web, macOS, Windows, Linux, iOS, Android)

NinjaOne pros:
Comprehensive automation and scripting capabilities
Strong community support and knowledge base
Excellent patch management functionality
NinjaOne cons:
Reporting features feel outdated and limited
Inconsistent support experiences
This cloud-first RMM and endpoint management system is known for its exceptional automation capabilities and user experience. NinjaOne unifies RMM, patching, and endpoint security management in a way that actually makes sense to human brains, not just to the computers it manages.
When I fired up NinjaOne for the first time, I was genuinely impressed by how quickly I could get my test environment up and running. Within minutes, I had endpoints connecting and could see real-time monitoring data flowing in—no complicated setup wizards or confusing configuration screens.
What really won me over was NinjaOne's automation engine. I lost hours (voluntarily!) digging through their script library and was blown away by the depth of community-contributed automation workflows. NinjaOne can handle everything from routine maintenance to complex multi-step deployments, and when you need to troubleshoot or find creative solutions, the Discord community is unironically helpful.
The patch management functionality deserves special mention. It's probably the most polished feature in the entire platform. (Take notes, N-sight.) It's super simple to create custom patch groups, schedule rollouts, and test patches on select machines. You can set policies by client, device group, or individual machine. Failed patches retry automatically with intelligent backoff, and the reporting shows exactly what's patched and what's not.
The ticketing system, while integrated, lacks depth. It handles basic ticket management but won't replace dedicated service desk platforms. Also, NinjaOne's reporting is honestly not great, with basic charts and limited customization options.
From what I gather, it's not the cheapest option out there, and the lack of pricing transparency is annoying. Though, to be fair, NinjaOne isn't trying to win the race to the lowest price point. It's built for mid-to-large IT teams who want powerful automation, top-notch endpoint management, and don't mind paying a bit extra for peace of mind.
NinjaOne pricing: Contact for pricing
Best IT management software for enterprise-scale operations
ServiceNow (Web, macOS, Windows, Linux, iOS, Android)

ServiceNow pros:
Powerful workflow automation and AI capabilities
Highly customizable with low-code development options
Enterprise-grade security and compliance features
ServiceNow cons:
Interface can be clunky and hard to navigate
Some help docs are outdated or lack detail
After getting acquainted with ServiceNow, I understand why 86% of Fortune 500 companies rely on it—and also why smaller teams might run screaming. This isn't your typical help desk tool; it's a full-scale IT operations management (ITOM) and IT service management platform for enterprises that need full ITIL alignment. The platform consolidates incident logging, change management, service request management, and a CMDB into one unified platform.
The workflow automation capabilities rival dedicated automation platforms, allowing you to orchestrate entire business processes that span multiple systems and departments. And the low-code environment means you can create templates, dashboards, and even custom apps without being a developer, though you'll definitely want someone on your team who understands the platform's logic.
ServiceNow's self-service portal is incredibly powerful. Unlike basic knowledge bases, it incorporates AI agents that can solve common problems on their own, not just send users a link to an article. The mobile experience is solid too, allowing employees to solve their own issues or submit requests 24/7.
The reporting and analytics features are comprehensive, offering real-time dashboards that help you spot trends before they become problems. Predictive intelligence can anticipate service disruptions, and the performance analytics are sharp enough to help you understand if your team is actually improving resolution times or just getting better at managing expectations.
The licensing is entirely opaque, but according to users I spoke to, costs to get up and running can easily run into six figures. Expect a long and complex implementation cycle (typically 3-6 months or more), and you'll likely need dedicated ServiceNow administrators or consultants to get the most out of it. Customization can also become a trap. Many reviewers suggest sticking with out-of-the-box functionality as much as possible, only building custom solutions for the things that truly give your business a unique advantage. But once it's set up, it works beautifully.
If you're running a complex IT environment at a medium to large enterprise and have the budget for proper implementation and training, ServiceNow can absolutely transform your IT operations. But if you're a smaller organization or don't have dedicated ITSM staff, this platform is the IT equivalent of Taylor Swift burning jet fuel for a 13-minute flight.
ServiceNow integrates with virtually everything, from Active Directory and AWS to Salesforce and Microsoft 365. The extensive API library means you can connect it to practically any enterprise system you're running. And yes, ServiceNow connects with Zapier, so you can extend its automation even further by triggering workflows in other business apps when incidents are created or resolved. Check out one of these examples below to get started.
Send WhatsApp Notifications for new records in ServiceNow
Create records in ServiceNow for every new task in Asana projects
Post Slack channel messages for new high-priority ServiceNow incidents
ServiceNow pricing: Contact for pricing
Orchestrate IT management with Zapier
Even the best IT management tool can't do everything. That's where Zapier comes in. It connects your IT management platform to thousands of other apps, orchestrating IT workflows that would otherwise require manual intervention or custom development.
Don't let tool limitations slow down your IT operations. Whether you're scaling an MSP, modernizing enterprise IT, or just trying to keep the lights on with a small team, orchestration makes the impossible manageable. Start connecting your tools and workflows with Zapier today.
Related reading:










